يتيح لك تسجيل طرق Java/Kotlin التي يتم استدعاؤها أثناء تنفيذ رموز تطبيقك الاطّلاع على حزمة الاستدعاء واستخدام وحدة المعالجة المركزية في وقت معيّن، مع فلترة النتائج حسب طرق Java/Kotlin. تكون هذه البيانات مفيدة لتحديد أقسام الرمز التي تستغرق وقتًا طويلاً أو تستهلك الكثير من موارد النظام لتنفيذها. إذا كنت تريد عرضًا كاملاً لـ callstack يتضمّن إطارات طلبات البيانات الأصلية، استخدِم مهمة إنشاء عينة من callstack.
عند تسجيل طرق Java/Kotlin باستخدام أداة تحليل الأداء في "استوديو Android"، يمكنك اختيار نوع التسجيل:
التتبُّع: يتم تزويد تطبيقك بأدوات في وقت التشغيل لتسجيل طابع زمني في بداية كل استدعاء دالة ونهايته. يتم جمع الطوابع الزمنية ومقارنتها لإنشاء بيانات تتبُّع الطريقة، بما في ذلك معلومات التوقيت. يجب استخدام التتبُّع عندما يهمّك معرفة الطرق الدقيقة التي يتم استدعاؤها. بما أنّ عملية التتبُّع تتطلّب مجهودًا كبيرًا، ننصحك بأن لا تتجاوز مدة التسجيل خمس ثوانٍ إذا كنت تستخدم هذا الخيار.
أخذ العيّنات (الإصدار القديم): تسجّل هذه الطريقة سلسلة استدعاءات تطبيقك على فترات متكرّرة أثناء تنفيذ الرموز البرمجية المستندة إلى Java أو Kotlin في تطبيقك. يقارن محلّل الأداء مجموعات البيانات التي تم تسجيلها لاستخلاص معلومات حول التوقيت واستخدام الموارد في ما يتعلق بتنفيذ الرمز البرمجي المستند إلى Java أو Kotlin في تطبيقك. يجب استخدام أخذ العيّنات إذا كان يهمّك التوقيت أكثر من الطرق الدقيقة التي يتم استدعاؤها.
نظرة عامة على طرق Java/Kotlin
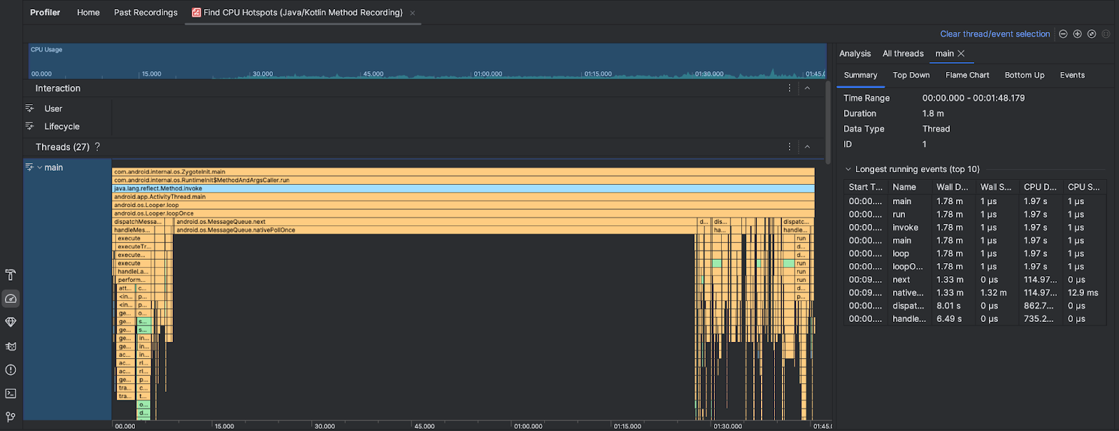
بعد تنفيذ مهمة العثور على نقاط ساخنة لوحدة المعالجة المركزية، يقدّم Android Studio Profiler المعلومات التالية:

- استخدام وحدة المعالجة المركزية: يعرض هذا المقياس استخدام تطبيقك لوحدة المعالجة المركزية كنسبة مئوية من إجمالي سعة وحدة المعالجة المركزية المتاحة حسب الوقت. يُرجى العِلم أنّ استخدام وحدة المعالجة المركزية لا يشمل طرق Java/Kotlin فقط، بل يشمل أيضًا الرمز البرمجي الأصلي. حدِّد قسمًا من المخطّط الزمني لفلترة التفاصيل حسب تلك الفترة الزمنية.
- التفاعلات: تعرض تفاعلات المستخدمين وأحداث مراحل نشاط التطبيق على طول المخطط الزمني.
- سلاسل التنفيذ: تعرض سلاسل التنفيذ التي يعمل عليها تطبيقك. في معظم الحالات، عليك التركيز أولاً على سلسلة المحادثات الأعلى التي تمثّل تطبيقك.
لتحديد الطرق أو حِزم استدعاء الدوال البرمجية التي تستغرق أكبر وقت، استخدِم الرسم البياني الشُعَلي أو الرسم البياني من الأعلى إلى الأسفل.