Uygulamanızın kod yürütme işlemi sırasında çağrılan Java/Kotlin yöntemlerini kaydetmek, belirli bir zamanda çağrı yığınını ve CPU kullanımını Java/Kotlin yöntemlerine göre filtrelenmiş şekilde görmenizi sağlar. Bu veriler, yürütülmesi uzun zaman alan veya çok fazla sistem kaynağı gerektiren kod bölümlerini belirlemek için yararlıdır. Yerel çağrı çerçeveleri de dahil olmak üzere çağrı yığınına ilişkin tam bir görünüm istiyorsanız çağrı yığını örneği profilleme görevini kullanın.
Android Studio profiler'ı kullanarak Java/Kotlin yöntemlerini kaydettiğinizde kayıt türünü seçebilirsiniz:
İzleme: Her yöntem çağrısının başında ve sonunda zaman damgası kaydetmek için uygulamanızı çalışma zamanında izler. Zaman damgaları, zamanlama bilgileri de dahil olmak üzere yöntem izleme verileri oluşturmak için toplanır ve karşılaştırılır. Hangi yöntemlerin çağrıldığı konusunda kesin bilgi edinmek istediğinizde izlemeyi kullanmanız gerekir. İzleme yoğun bir süreç olduğundan bu seçeneği kullanıyorsanız kaydınızı beş saniye veya daha kısa tutmanız önerilir.
Örnekleme (eski): Uygulamanızın Java veya Kotlin tabanlı kod yürütmesi sırasında uygulamanızın çağrı yığınını sık aralıklarla yakalar. Profiler, uygulamanızın Java veya Kotlin tabanlı kod yürütmesiyle ilgili zamanlama ve kaynak kullanımı bilgilerini elde etmek için yakalanan veri kümelerini karşılaştırır. Çağrılan yöntemlerden ziyade zamanlamayla daha çok ilgileniyorsanız örnekleme kullanmalısınız.
Java/Kotlin yöntemlerine genel bakış
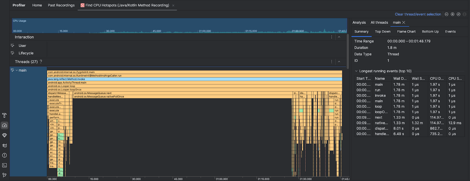
CPU sıcak noktalarını bulma görevini çalıştırdıktan sonra Android Studio Profiler aşağıdaki bilgileri sağlar:

- CPU Kullanımı: Uygulamanızın CPU kullanımını, toplam kullanılabilir CPU kapasitesinin yüzdesi olarak zamana göre gösterir. CPU kullanımının yalnızca Java/Kotlin yöntemlerini değil, yerel kodu da içerdiğini unutmayın. Zaman çizelgesinin bir bölümünü vurgulayarak o dönemle ilgili ayrıntıları filtreleyin.
- Etkileşimler: Kullanıcı etkileşimini ve uygulama yaşam döngüsü etkinliklerini bir zaman çizelgesi üzerinde gösterir.
- İş parçacıkları: Uygulamanızın üzerinde çalıştığı iş parçacıklarını gösterir. Çoğu durumda, öncelikle uygulamanızı temsil eden en üstteki iş parçacığına odaklanmanız gerekir.
En çok zaman alan yöntemleri veya çağrı yığınlarını belirlemek için alev grafiğini ya da yukarıdan aşağıya grafiğini kullanın.