記錄應用程式執行程式碼期間呼叫的 Java/Kotlin 方法,即可查看特定時間的呼叫堆疊和 CPU 使用率,並篩選出 Java/Kotlin 方法。這項資料有助於找出執行時間過長或耗用大量系統資源的程式碼區段。如要完整查看呼叫堆疊 (包括原生呼叫框架),請使用呼叫堆疊樣本剖析工作。
使用 Android Studio 分析器錄製 Java/Kotlin 方法時,您可以選擇錄製類型:
追蹤:在執行階段中檢測應用程式,來錄製每次方法呼叫的開頭和結尾的時間戳記。系統會收集並比較時間戳記來產生方法追蹤資料,包括時間資訊。如果您想瞭解呼叫的確切方法,就應使用追蹤功能。由於追蹤是耗用大量資源的程序,因此使用這個選項時,建議錄製時間不超過五秒。
取樣 (舊版):在執行 Java 或 Kotlin 程式碼的過程中,以固定頻率擷取應用程式的呼叫堆疊。分析器會比較擷取的資料組合,來得出應用程式 Java 或 Kotlin 程式碼執行作業的時間資料與資源使用狀況。如果您比較重視時間,而非呼叫的確切方法,則應使用取樣。
Java/Kotlin 方法總覽
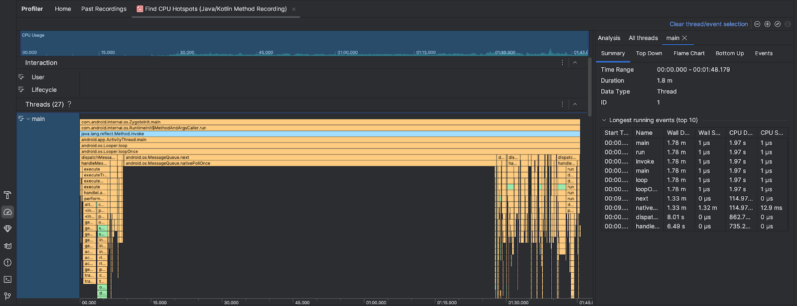
執行「Find CPU Hotspots」(找出 CPU 熱點) 工作後,Android Studio 分析器會提供下列資訊:

- CPU 用量:顯示應用程式的 CPU 用量,以和總可用 CPU 容量之間的百分比呈現。請注意,CPU 使用率不僅包含 Java/Kotlin 方法,也包含原生程式碼。醒目顯示時間軸的某個部分,即可篩選出該時間範圍的詳細資料。
- 互動:顯示時間軸中的使用者互動和應用程式生命週期事件。
- 執行緒:顯示應用程式執行的執行緒。在大多數情況下,您會想先著重於代表應用程式的最頂端執行緒。
如要找出耗時最長的方法或呼叫堆疊,請使用火焰圖或由上而下圖表。