Merekam metode Java/Kotlin yang dipanggil selama eksekusi kode aplikasi memungkinkan Anda melihat stack panggilan dan penggunaan CPU pada waktu tertentu, yang difilter ke metode Java/Kotlin. Data ini berguna untuk mengidentifikasi bagian kode yang memerlukan waktu lama atau banyak resource sistem untuk dieksekusi. Jika Anda menginginkan tampilan lengkap callstack termasuk frame panggilan native, gunakan tugas pembuatan profil contoh callstack.
Saat merekam metode Java/Kotlin menggunakan profiler Android Studio, Anda dapat memilih jenis rekaman:
Pelacakan: Melengkapi aplikasi pada waktu proses untuk merekam stempel waktu di awal dan akhir setiap panggilan metode. Stempel waktu dikumpulkan dan dibandingkan untuk menghasilkan data perekaman aktivitas metode, termasuk informasi pengaturan waktu. Anda harus menggunakan pelacakan saat Anda ingin mengetahui metode yang tepat yang dipanggil. Karena pelacakan adalah proses yang intensif, jika Anda menggunakan opsi ini, sebaiknya pertahankan rekaman Anda sekitar lima detik atau kurang.
Sampling (lama): Merekam stack panggilan aplikasi dalam interval yang sering selama eksekusi kode berbasis Java atau Kotlin milik aplikasi Anda. Profiler akan membandingkan kumpulan data yang direkam untuk memperoleh informasi pengaturan waktu dan penggunaan resource mengenai eksekusi kode berbasis Java atau Kotlin milik aplikasi Anda. Anda harus menggunakan pengambilan sampel jika lebih mementingkan waktu daripada metode persis yang dipanggil.
Ringkasan metode Java/Kotlin
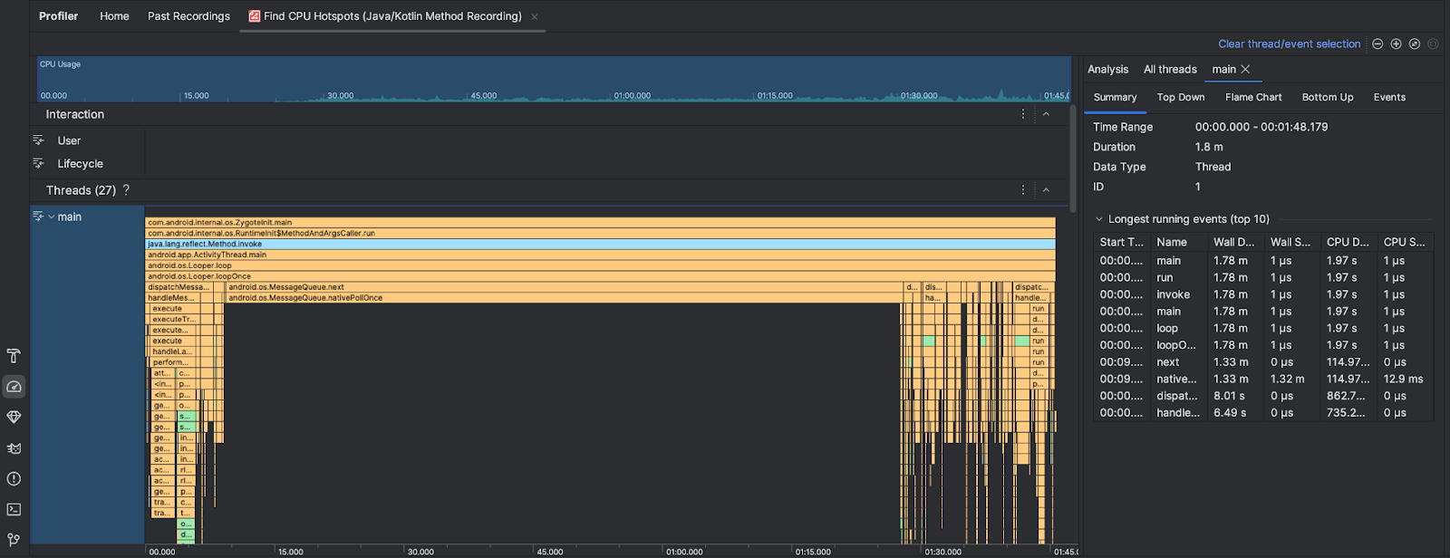
Setelah Anda menjalankan tugas Temukan Hotspot CPU, Android Studio Profiler akan memberikan informasi berikut:

- Penggunaan CPU: Menampilkan penggunaan CPU aplikasi Anda sebagai persentase dari total kapasitas CPU yang tersedia menurut waktu. Perhatikan bahwa penggunaan CPU tidak hanya mencakup metode Java/Kotlin, tetapi juga kode native. Tandai bagian linimasa untuk memfilter detail jangka waktu tersebut.
- Interaksi: Menampilkan interaksi pengguna dan peristiwa siklus proses aplikasi di sepanjang linimasa.
- Thread: Menampilkan thread yang dijalankan aplikasi Anda. Dalam sebagian besar kasus, Anda harus memfokuskan diri terlebih dahulu pada thread teratas yang merepresentasikan aplikasi Anda.
Untuk mengidentifikasi metode atau stack panggilan yang membutuhkan waktu paling lama, gunakan diagram flame atau diagram top down.