הקלטה של שיטות Java/Kotlin שנקראות במהלך ביצוע הקוד של האפליקציה מאפשרת לכם לראות את מחסנית הקריאות ואת השימוש במעבד בזמן נתון, כשהסינון מוגבל לשיטות Java/Kotlin. הנתונים האלה שימושיים לזיהוי קטעי קוד שנדרש להם זמן רב או הרבה משאבי מערכת כדי לפעול. אם רוצים לראות את כל ה-callstack, כולל מסגרות קריאה מקוריות, צריך להשתמש במשימת פרופיל callstack sample.
כשמפעילים הקלטה של שיטות Java/Kotlin באמצעות כלי הפרופיל של Android Studio, אפשר לבחור את סוג ההקלטה:
מעקב: כלי שמוסיף לאפליקציה קוד בזמן הריצה כדי להקליט חותמת זמן בתחילת כל קריאה למתודה ובסופה. חותמות זמן נאספות ומושווות כדי ליצור נתוני מעקב אחר שיטות, כולל מידע על תזמון. כדאי להשתמש במעקב כשחשוב לכם לדעת אילו שיטות בדיוק מופעלות. תהליך האיתור הוא תהליך מורכב, ולכן אם משתמשים באפשרות הזו, מומלץ להקליט סרטון באורך של חמש שניות או פחות.
דגימה (גרסה קודמת): מתעדת את מחסנית הקריאות של האפליקציה במרווחי זמן קבועים במהלך הביצוע של קוד האפליקציה שמבוסס על Java או על Kotlin. כלי הפרופיל משווה בין קבוצות של נתונים שנאספו כדי להפיק מידע על התזמון ועל השימוש במשאבים של ביצוע הקוד באפליקציה שמבוסס על Java או על Kotlin. כדאי להשתמש בדגימה אם חשוב לכם יותר התזמון מאשר השיטות המדויקות שמופעלות.
סקירה כללית של שיטות Java/Kotlin
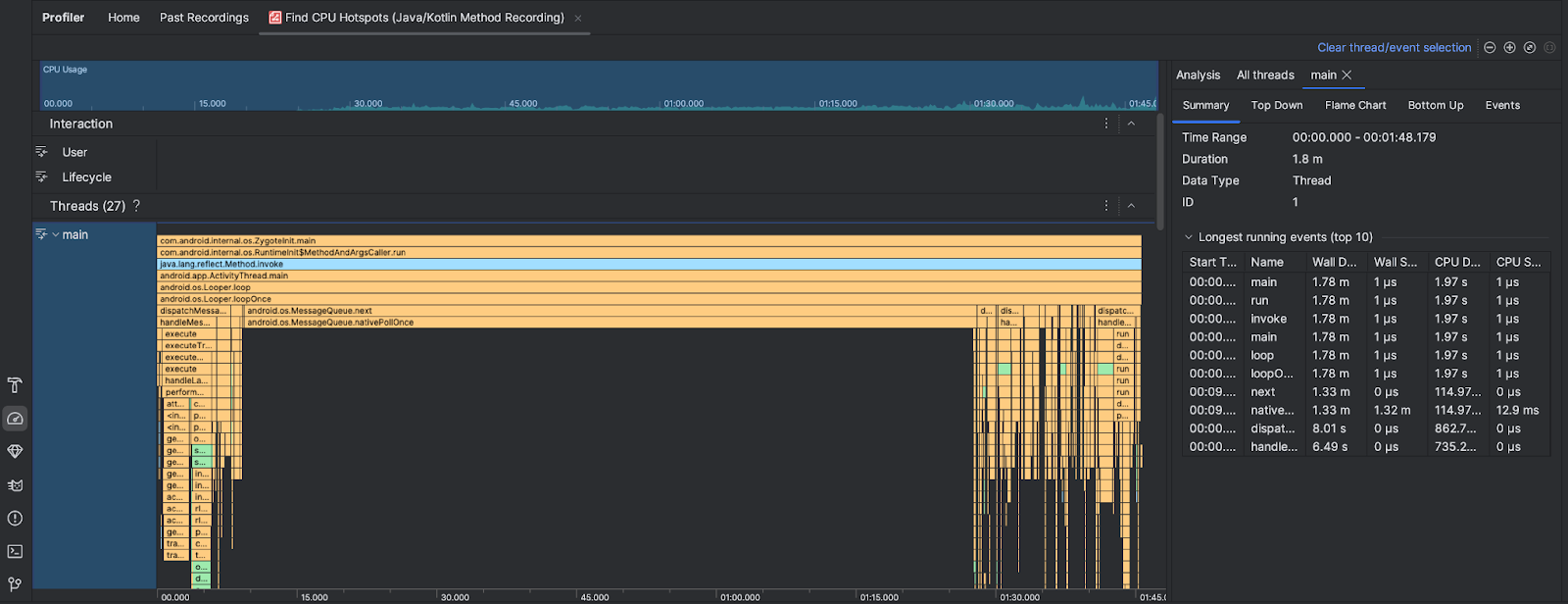
אחרי שמריצים את המשימה Find CPU Hotspots, כלי הפרופיל של Android Studio מספק את המידע הבא:

- CPU Usage (שימוש במעבד): מציג את השימוש במעבד של האפליקציה כאחוז מתוך סך הקיבולת הזמינה של המעבד לפי זמן. שימו לב ששימוש במעבד כולל לא רק שיטות Java/Kotlin, אלא גם קוד מקורי. מסמנים קטע בציר הזמן כדי לסנן את הפרטים לפי התקופה הזו.
- אינטראקציות: בדוח הזה מוצגים אינטראקציות של משתמשים ואירועים במחזור החיים של האפליקציה בציר זמן.
- Threads: מציג את ה-threads שהאפליקציה פועלת עליהם. ברוב המקרים, כדאי להתמקד קודם בשרשור העליון שמייצג את האפליקציה.
כדי לזהות את השיטות או את מחסניות הקריאות שדורשות הכי הרבה זמן, משתמשים בתרשים הלהבות או בתרשים מלמעלה למטה.