Netzwerktraffic mit dem Network Inspector prüfen
Mit Sammlungen den Überblick behalten
Sie können Inhalte basierend auf Ihren Einstellungen speichern und kategorisieren.
Der Network Inspector zeigt die Netzwerkaktivität in Echtzeit auf einer Zeitachse an und zeigt
gesendete und empfangene Daten. Mit dem Network Inspector
können Sie untersuchen, wie und wann
App Daten übertragen und den zugrunde liegenden Code entsprechend optimieren.
So öffnen Sie den Network Inspector:
Wählen Sie in der Android Studio-Navigationsleiste View >Tool Windows > (Ansicht > Toolfenster > Tool-Fenster) aus.
App-Prüfung. Nachdem das App-Inspektionsfenster automatisch verbunden wurde
einen App-Prozess hinzufügen möchten, wählen Sie auf den Tabs Network Inspector aus.
Wenn das App-Prüfungsfenster keine Verbindung zu einem App-Prozess herstellt
automatisch ausgeführt haben, müssen Sie unter Umständen manuell einen App-Prozess auswählen.
Wählen Sie das Gerät und den App-Prozess aus, den Sie prüfen möchten.
Fenster App-Inspektion.
Network Inspector – Übersicht
Oben im Network Inspector-Fenster sehen Sie die Ereigniszeitachse.
Klicken und ziehen Sie, um einen Teil der Zeitachse auszuwählen und den Verkehr zu untersuchen.
<ph type="x-smartling-placeholder"></ph>
<ph type="x-smartling-placeholder"></ph>
Abbildung 1: Das Fenster „Network Inspector“.
Im Detailbereich können Sie mithilfe der Zeitgrafik feststellen,
auftreten können. Der Anfang des gelben Abschnitts
Byte der Anfrage gesendet wird. Der Anfang des blauen Bereichs entspricht
mit dem ersten Byte
der empfangenen Antwort. Am Ende des blauen Bereichs
entspricht dem letzten Byte der empfangenen Antwort.
Wählen Sie im Bereich unter der Zeitachse eine der
auf den folgenden Registerkarten, um weitere Informationen über die Netzwerkaktivität während der
ausgewählten Teil der Zeitachse:
Verbindungsansicht: Hier sind die Dateien aufgelistet, die während des
ausgewählten Teil der Zeitachse über alle CPU-Threads Ihrer App hinweg. Für
können Sie die Größe, den Typ, den Status und die Übertragung
Dauer Klicken Sie zum Sortieren der Liste auf eine der Spaltenüberschriften. Sie können
eine detaillierte Aufschlüsselung des ausgewählten Teils der Zeitachse,
wann eine Datei gesendet oder empfangen wurde.
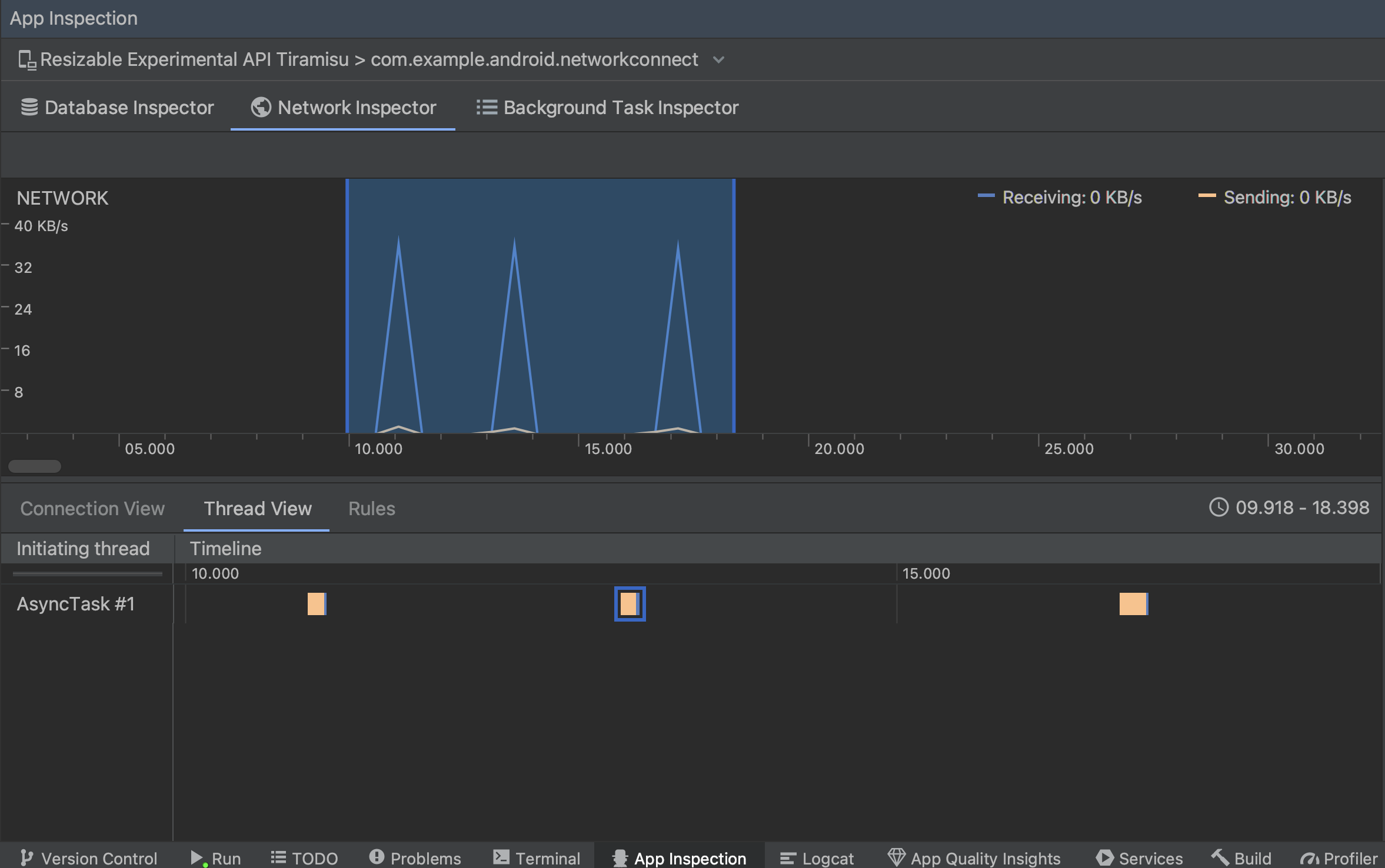
Thread-Ansicht: Zeigt die Netzwerkaktivität auf jeder CPU Ihrer App an.
Threads. Wie in Abbildung 2 gezeigt, können Sie in dieser Ansicht feststellen,
Threads sind für jede
Netzwerkanfrage verantwortlich.
<ph type="x-smartling-placeholder"></ph>
<ph type="x-smartling-placeholder"></ph>
Abbildung 2: Netzwerkanfragen nach Anwendungs-Thread im
Thread-Ansicht:
Regelansicht: Mithilfe von Regeln können Sie testen, wie sich Ihre App auf
Antworten mit unterschiedlichen Statuscodes, Headern und Textkörpern. Wenn Sie eine
neue Regel erstellen, benennen Sie die neue Regel und geben Sie dabei Informationen zum Ursprung der
Antwort, die Sie abfangen möchten, im Unterabschnitt Origin. Im
Antwort können Sie angeben, wo und wie die
Antwort. Sie können z. B. festlegen, dass die Regel bei Antworten mit einem
Statuscodes an und ändern Sie den Statuscode. Im
Header-Regeln und Textkörperregeln erstellen, erstellen Sie Unterregeln, mit denen
Antwortheader oder -texte zu ändern. Regeln werden in der Reihenfolge angewendet,
aufgeführt sind. Wählen Sie aus, welche Regel aktiviert oder deaktiviert werden soll, indem Sie das Kästchen
Aktiv neben der Regel.
<ph type="x-smartling-placeholder"></ph>
<ph type="x-smartling-placeholder"></ph>
Abbildung 3: Regeln und Regeldetails des Netzwerkprüftools
Bereiche.
Klicken Sie entweder in der Verbindungsansicht oder Threadansicht auf einen Anfragenamen,
detaillierte Informationen über die gesendeten oder empfangenen Daten abrufen. Klicken Sie auf die Tabs,
Antwortheader und -text, Anfrageheader und -text oder Aufrufstack ansehen.
Klicken Sie auf den Tabs Response (Antwort) und Request (Anfrage) auf den Link View Parsed (Analysierte anzeigen).
formatierten Text anzuzeigen. Klicken Sie auf den Link Quelltext anzeigen, um den Rohtext anzuzeigen.
<ph type="x-smartling-placeholder"></ph>
<ph type="x-smartling-placeholder"></ph>
Abbildung 4: Zwischen Rohtext und formatiertem Text wechseln, indem
indem Sie auf den entsprechenden Link klicken.
Neben der Anzeige von Netzwerkanfragen für
HttpsURLConnection, Netzwerk
Der Inspector unterstützt auch OkHttp.
Einige Netzwerkbibliotheken von Drittanbietern, z. B.
Zurückstellen, OkHttp verwenden
intern, sodass Sie mit dem Network Inspector
die Netzwerkaktivität überprüfen können. Die
Beispiel-App „Now In Android“
nutzt OkHttp für den Netzwerkbetrieb und eignet sich gut für
Aktion ausführen.
Wenn Sie den
HttpsURLConnection API,
sehen Sie auf dem Tab Anfrage nur Header, die Sie mithilfe von
die
setRequestProperty
an, wie im folgenden Beispiel gezeigt:
Kotlin
valurl=URL(MY_URL_EN)valurlConnection:HttpsURLConnection=url.openConnection()asHttpsURLConnection...// Sets acceptable encodings in the request header.urlConnection.setRequestProperty("Accept-Encoding","identity")
Java
URLurl=newURL(MY_URL_EN);HttpsURLConnectionurlConnection=(HttpsURLConnection)url.openConnection();//...// Sets acceptable encodings in the request header.urlConnection.setRequestProperty("Accept-Encoding","identity");
Probleme mit der Netzwerkverbindung beheben
Wenn der Network Inspector Traffic-Werte erkennt, aber keine
unterstützten Netzwerkanfragen erhalten Sie die folgende Fehlermeldung:
**Network Inspector Data Unavailable:** There is no information for the
network traffic you've selected.
Derzeit unterstützt der Network Inspector nur die
HttpsURLConnection
und OkHttp-Bibliotheken für Netzwerk
Verbindungen. Wenn Ihre App eine andere Bibliothek für Netzwerkverbindungen verwendet, müssen Sie möglicherweise
Ihre Netzwerkaktivität
im Network Inspector sehen. Wenn Sie
hat diese Fehlermeldung erhalten, aber deine App verwendet HttpsURLConnection
oder OkHttp, melden Sie einen Fehler oder
Suche nach dem Problem
Tracker
, um Ihr Feedback in einen vorhandenen Bericht zu Ihrem Problem aufzunehmen. Ich
können diese Ressourcen auch nutzen, um Support für zusätzliche Bibliotheken anzufordern.
Alle Inhalte und Codebeispiele auf dieser Seite unterliegen den Lizenzen wie im Abschnitt Inhaltslizenz beschrieben. Java und OpenJDK sind Marken oder eingetragene Marken von Oracle und/oder seinen Tochtergesellschaften.
Zuletzt aktualisiert: 2026-03-06 (UTC).
[[["Leicht verständlich","easyToUnderstand","thumb-up"],["Mein Problem wurde gelöst","solvedMyProblem","thumb-up"],["Sonstiges","otherUp","thumb-up"]],[["Benötigte Informationen nicht gefunden","missingTheInformationINeed","thumb-down"],["Zu umständlich/zu viele Schritte","tooComplicatedTooManySteps","thumb-down"],["Nicht mehr aktuell","outOfDate","thumb-down"],["Problem mit der Übersetzung","translationIssue","thumb-down"],["Problem mit Beispielen/Code","samplesCodeIssue","thumb-down"],["Sonstiges","otherDown","thumb-down"]],["Zuletzt aktualisiert: 2026-03-06 (UTC)."],[],[]]